Hello, welcome to the official website of Beijing SDL Technology Co., Ltd.
Stock code
002658

Intelligent environment comprehensive monitoring platform
Integrate front-end IoT data such as atmosphere, water environment, wastewater, exhaust gas, VOCs, odor, dust, noise, and video to achieve intelligent query, intelligent analysis, and intelligent alarms, while generating statistical reports and comprehensively displaying data in the form of charts and GIS. Auxiliary managers can comprehensively grasp the regional environmental quality status and pollution source discharge conditions, and provide basic data and decision-making support for short-term supervision and long-term planning of environmental management.
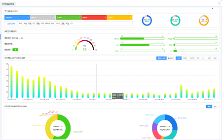
Multi-dimensional statistical analysis and chart display of data, providing functions such as billboards, early warnings, and analysis.
Combined with maps, environmental monitoring data and sewage discharge data are comprehensively displayed, and environmental conditions can be understood through one picture.
The mobile terminal is linked with the PC to supervise at any time, detect problems in time, and quickly command and dispatch.
Classified retrieval of real-time, minute, hour, daily, and out-of-standard data, and multi-dimensional classification query.
In accordance with national standards and local regulations, abnormal data is intelligently identified and automatically alerted.
Centralized display of monitoring data to avoid multiple logins
Combining automatic identification with manual correction to ensure data transmission quality
PC and mobile terminals work together to ensure timely monitoring
Comprehensively perceive factory boundary VOCs, sensitive point odors, and meteorological data; One picture visually displays the pollution divisions and monitoring equipment status of the park; Check the sudden change or sudden high warning of each monitoring point in one table。
Tsinghua Park South New Materials Base Atmospheric Monitoring Platform
Establish four-layer monitoring at drainage outlets, factory boundaries, park boundaries, and sensitive points; Establish a hierarchical early warning mechanism to prevent major pollution accidents.; Add multi-dimensional analysis such as mutation, correlation, and similarity to assist in tracing the source of pollution in the park。
Jiangxi Jinxi Industrial Park Environmental Online Monitoring Platform
Focus on monitoring odor data to reduce public complaints; Provide mobile terminal monitoring function to timely grasp the pollution emission status of the park。
Xinfeng County High-tech Zone Pollution Source Online Monitoring Platform
? 2019 Beijing SDL Technology Co., Ltd., All rights reserved. 京ICP備12027777號-1
技術支持:原創(chuàng)先鋒
